Ngành
Vào Tab Ngành thể hiện đầy đủ các biểu đồ và bảng dữ liệu tự doanh
- Tỷ trọng vốn hóa ngành
- Tỷ trọng dòng tiền trên ngành
- Định giá ngành
Tỷ trọng vốn hóa ngành
Piechart thể hiện cơ cấu đóng góp vốn hóa các ngành vào tổng vốn hóa của thị trường (5 ngành đóng góp tỷ trọng cao nhất và tổng tỷ trọng các ngành còn lại)

Tỷ trọng dòng tiền trên ngành
Piechart thể hiện cơ cấu dòng tiền Giá trị giao dịch của các mã Tăng, Giảm, tham chiếu lũy kế trong phiên, dữ liệu cập nhật realtime
Biểu đồ cột thể hiện dữ liệu Giá trị giao dịch của các mã Tăng, Giảm, tham chiếu các phiên lịch sử (theo filter) và lũy kế trong phiên
Có thể lọc theo từng ngành
Có thể lọc theo lịch sử: (1 tháng, 2 tháng, 3 tháng, 6 tháng, 1 năm)

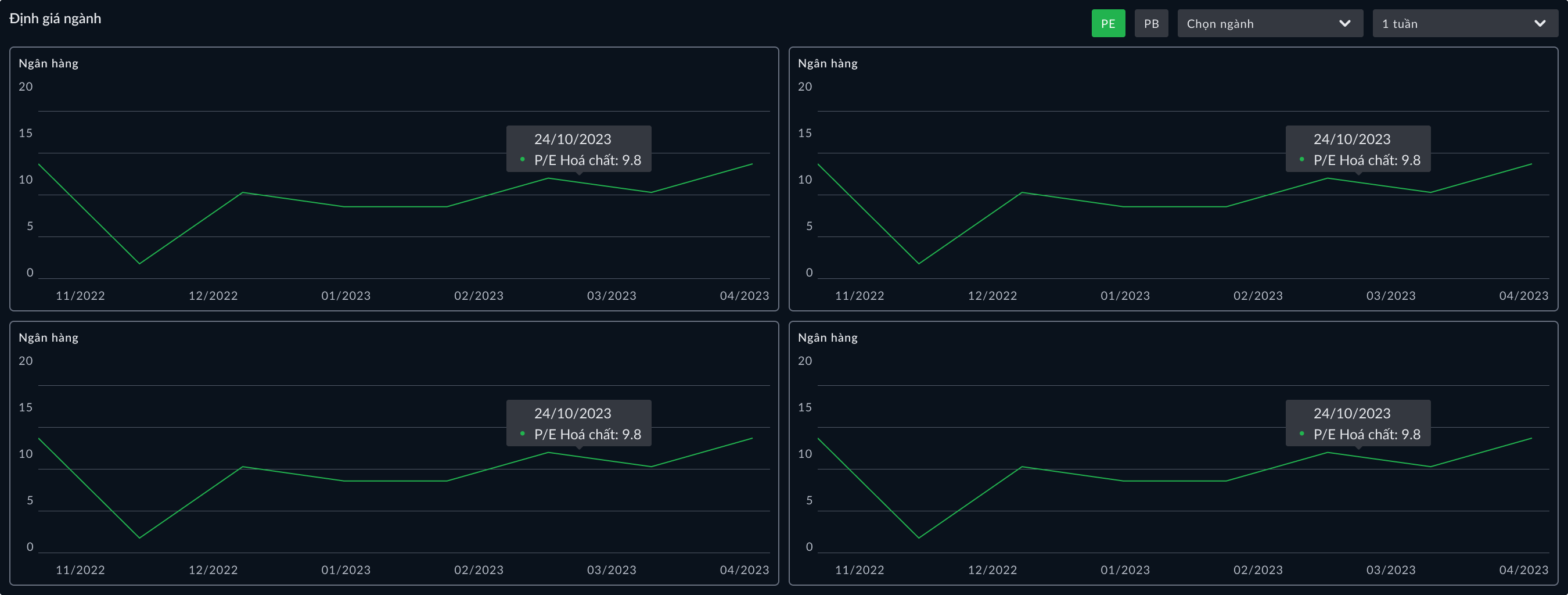
Định giá ngành
Biểu đồ thể hiện định giá của từng ngành trên thị trường theo 2 phương pháp định giá P/E và P/B
Có thể lọc theo từng ngành
Có thể lọc theo lịch sử (1 tháng, 2 tháng, 3 tháng, 6 tháng, 1 năm)

Last updated: VPBankS