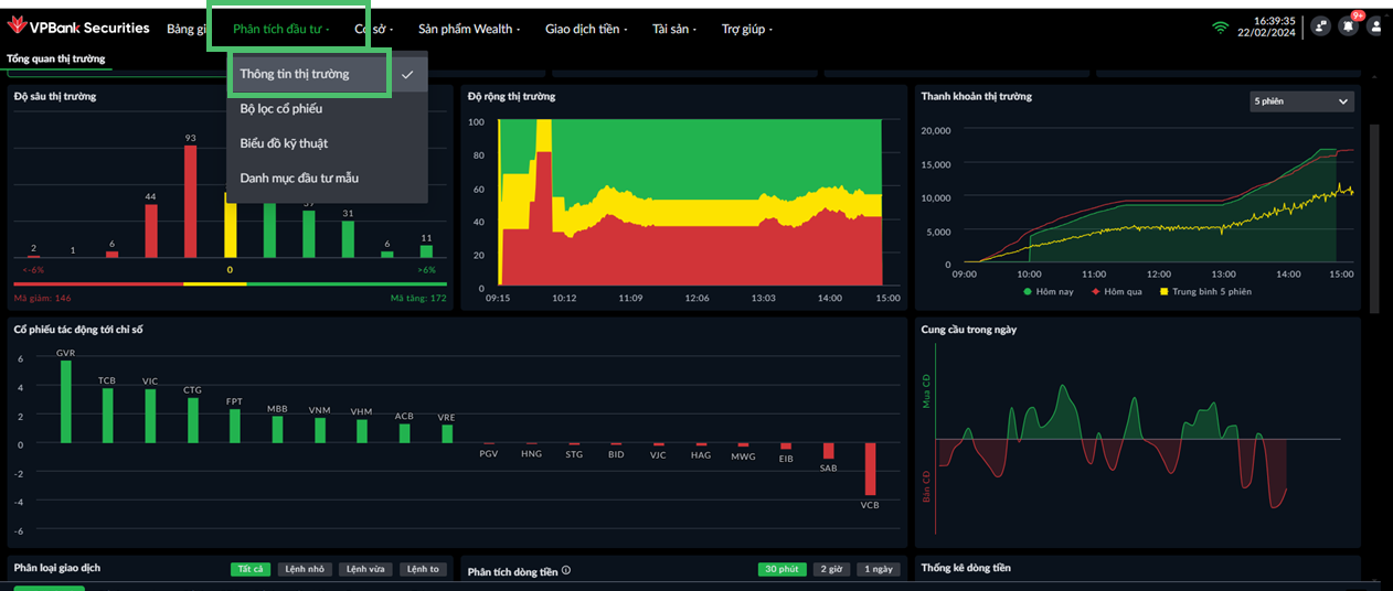
Tổng Quan Thị Trường
Vào tab Tổng quan thị trường để xem các biểu đồ và bảng dữ liệu chung của Thị trường
- Độ sâu thị trường
- Độ rộng thị trường
- Thanh khoản thị trường
- Cổ phiếu tác động tới chỉ số
- Cung cầu trong ngày
- Phân loại giao dịch
- Phân tích dòng tiền
- Thống kê dòng tiền
- Bản đồ nhiệt

Độ sâu thị trường
Thống kê tổng số mã tăng, mã tham chiếu, mã giảm lũy kế (có phát sinh giao dịch) trong phiên, trong đó chia ra các khoảng chi tiết:
- Dưới -6%
- Từ -6% đến dưới -4%
- Từ -4% đến dưới -2%
- Từ -2% đến dưới -1%
- Từ -1% đến dưới 0%
- 0%
- Từ 0% đến dưới 1%
- Từ 1% đến dưới 2%
- Từ 2% đến dưới 4%
- Từ 4% đến dưới 6%
- Trên 6%

Độ rộng thị trường
Tổng hợp tổng số và tỷ trọng các mã tăng giá, mã đứng giá, mã giảm giá lũy kế (có phát sinh giao dịch) trong phiên, tại từng thời điểm. Dữ liệu tổng hợp biến động theo phút. Khi di chuột chỉ vào các thời điểm sẽ có tooltip cung cấp thông tin chi tiết dữ liệu số mã và tỷ trọng

Thanh khoản thị trường
Biểu đồ 3 đường so sánh biến động tổng giá trị khớp lệnh của thị trường phiên gần nhất, phiên liền trước và các lựa chọn các phiên lịch sử:
- 5 phiên
- 10 phiên
- 20 phiên
- 30 phiên
- 50 phiên
Khi di chuột chỉ vào các thời điểm sẽ có tooltip cung cấp thông tin chi tiết dữ liệu của Hôm nay, Hôm qua và số phiên lịch sử.


Cổ phiếu tác động tới chỉ số
Xếp hạng các mã cổ phiếu và điểm số đóng góp vào chỉ số VNIndex. 10 mã tác động tăng và 10 mã tác động giảm. Khi di chuột chỉ vào từng cột sẽ hiển thị chi tiết dữ liệu điểm tác động tăng/ giảm. Dữ liệu thực tính lại hàng phút trong phiên.

Cung cầu trong ngày
Biểu đồ đường thể hiện mối tương quan giữa Mua chủ động và Bán chủ động. Khi di chuột chỉ vào từng điểm trên biểu đồ sẽ hiển thị chi tiết dữ liệu Thời gian, % Mua chủ động, % Bán chủ động, Tỷ lệ Mua/Bán chủ động

Phân loại giao dịch
Biểu đồ cung cấp thông tin so sánh các giao dịch Mua/ Bán chủ động tại các thời điểm thực tế trong phiên. Các giao dịch được phân loại: Nhỏ, Trung bình, Lớn và so sánh tương quan các lệnh Mua/ Bán. Khi di chuột chỉ vào từng điểm trên biểu đồ sẽ hiển thị chi tiết dữ liệu giá trị Mua/ Bán chủ động.
- Lệnh lớn: Giá trị lệnh > 2 tỷ
- Lệnh trung bình: 500 triệu ≤ Giá trị lệnh ≤ 2 tỷ
- Lệnh nhỏ: Giá trị lệnh < 500 triệu


Phân tích dòng tiền
Biểu đồ hỗ trợ nhà đầu tư nắm bắt được vận động của dòng tiền thuộc các nhóm lệnh trên thị trường.
Biểu đồ được chia theo 2 màu (Xanh lá đại diện cho giá trị lệnh Mua chủ động, Đỏ đại diện cho giá trị lệnh Bán chủ động) Trong đó lệnh mua và bán chủ động sẽ được phân chia theo các phân loại lệnh lớn, lệnh trung bình, lệnh nhỏ.
Có thể xem theo 30 phút/ 2 giờ/ 1 ngày

Thống kê dòng tiền
Bảng thông tin cung cấp dữ liệu lũy kế giá trị lệnh trên thị trường, bao gồm:
- Lũy kế Giá trị lệnh mua chủ động
- Lũy kế Giá trị lệnh bán chủ động
- Giá trị ròng mua/bán chủ động

Bản đồ nhiệt
Nhóm các nhóm cổ phiếu theo ngành, sàn cho biết giá trị vốn hóa, giá trị giao dịch, giá trị nước ngoài mua ròng, Giá trị nước ngoài bán ròng theo thứ tự giảm dần. Khi di chuột chỉ vào từng mã trên bản đồ sẽ hiển thị chi tiết dữ liệu của từng mã:
- Giá khớp
- Giá cao nhất
- Giá thấp nhất
- Vốn hóa

Last updated: VPBankS